Bağımsız Güvenlik Denetimi
SOC 2 Type 2
Bağımsız denetçiler, güvenlik kontrollerinin sadece kağıt üstünde değil zaman içinde gerçekten uygulandığını doğrular.
Pratikte ne sağlar?
Sistem güvenlik süreçleri düzenli olarak test edilir.
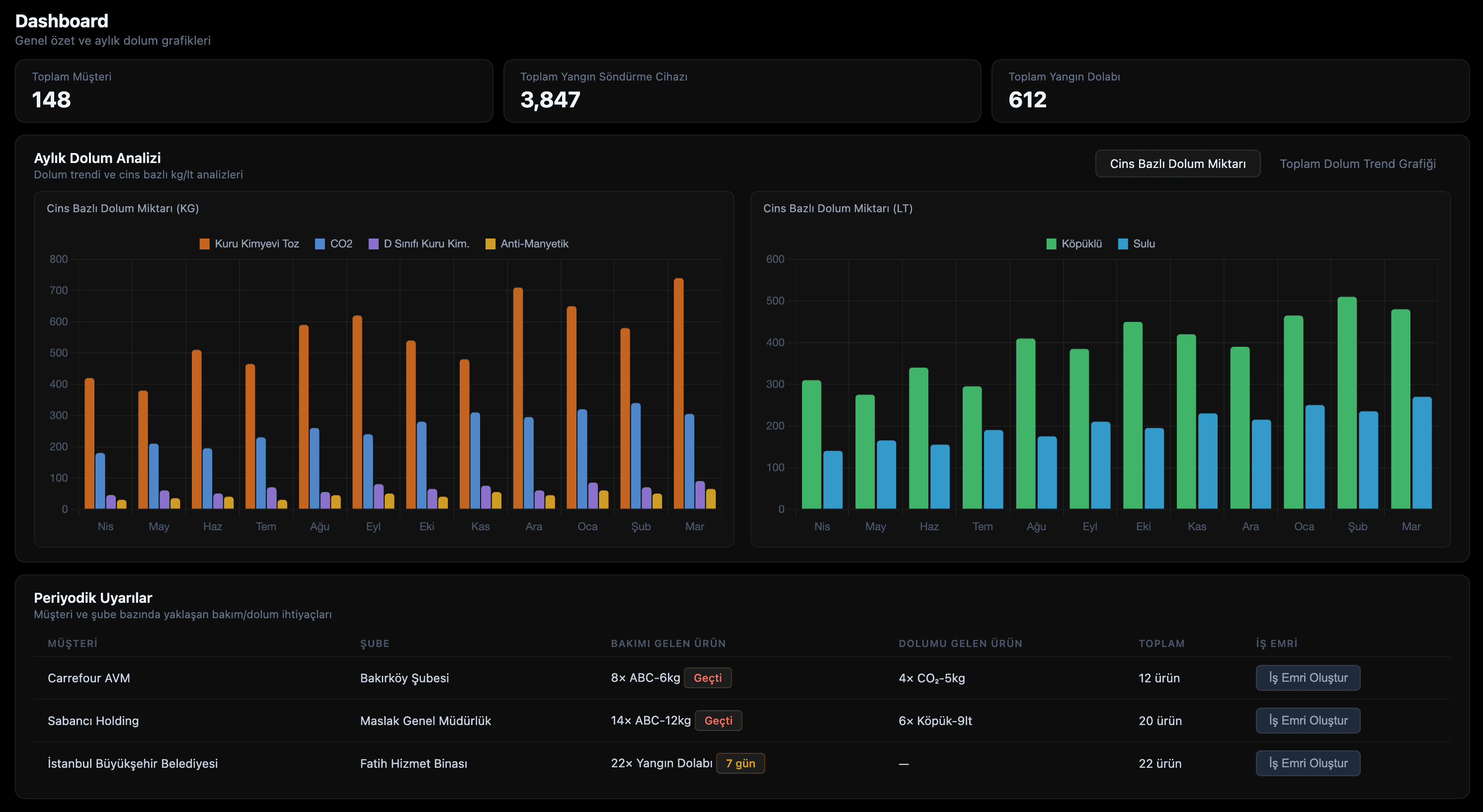
Manbly, yangın söndürme ekipmanları bakım ve dolum operasyonlarını dijitalleştiren bir yangın ekipmanları takip sistemidir. Yangın tüpü dolumu, yangın tüpü periyodik bakım, yangın dolabı bakım ve denetim akışlarını şube bazında görünür hale getirir.

Neden Manbly
Manbly, yangın söndürme ekipmanlarınızı şube bazında tek merkezden yönetmenizi sağlar. Böylece ekipmanların durumu, yaklaşan bakım/dolum işleri ve denetim kayıtları her zaman kontrol altında kalır.
Hangi şubede hangi ekipmanın durumu kritik, hangi ekipmanlar güvenli; hepsini tek panelden anında görün.
Operasyon kör noktaları kapanır
Bakım, dolum, değişim ve kontrol geçmişi dijital olarak tutulur; denetimde belge toplama telaşı ortadan kalkar.
Denetimde güven, sahada hız
Saha, operasyon ve yönetim aynı kaydı görür. Excel ve kağıt kaynaklı çakışmalar yerine net görev ve net sorumluluk olur.
Hata azalır, takip netleşir
Kısa bir demo ile görün
Canlı örnek akışta bakım, dolum ve denetim takibini adım adım gösterelim.
Platform
Yangın güvenliği ekipmanlarınızı baştan sona dijital yönetin. Bakımdan rapora, sahadan merkeze — hepsi tek platformda.
Her yangın söndürme tüpüne dijital kimlik. QR kod taramasıyla anlık durum, konum ve bakım geçmişi.
Otomatik bakım takvimi oluştur. Yaklaşan bakımları takip et, teknikerlere görev ata, gecikmeleri önle.
Sahaya görev çıkar, tekniker ata. Tamamlanan işleri gerçek zamanlı takip et, onaylama akışını dijitalleştir.
Ekipman ve iş emri verilerinden geriye dönük detaylı raporlar oluşturun. Geçmiş işlemleri tek ekrandan izleyin.
Tüm lokasyonları tek panelden yönet. Şube bazında raporlar al, kritik ekipmanları merkezi olarak takip et.
Bakım tarihi yaklaşan, süresi dolan veya bakımsız tüpler için SMS ve e-posta ile otomatik uyarı.
Hikaye
Manbly, tesadüfen kurulmadı. Bir tarihin ve bir sorumluluğun üzerine inşa edildi.
Edinburgh, İskoçya
George William Manby, bir apartmanın beşinci katındaki yangını çaresizce izledi. Alevlere aşağıdan müdahale edilemiyordu. İnsanlar yanıyordu. O gece bir söz verdi: "Bir daha kimse çaresiz kalmamalı."
İngiltere
5 yıl çalıştı. Bakır bir silindir, biraz su ve sıkıştırılmış hava ile tarihin ilk yangın söndürme tüpünü icat etti. Basit ama devrimci. Bir insan hayatını kurtarabilecek kadar küçük, bir yangını söndürebilecek kadar güçlü.
Türkiye
Bugün milyonlarca tüp var. Ama temel soru aynı: Bu tüpler gerçekten çalışır durumda mı? Manbly, George William Manby'nin bıraktığı yerden devam ediyor. O ilk tüpü icat etti. Biz her tüpün her zaman hazır olmasını sağlıyoruz.
Veri Güvenliği
Müşteri verileriniz, bağımsız denetimden geçmiş güvenli altyapıda saklanır.
SOC 2 Type 2
Bağımsız denetçiler, güvenlik kontrollerinin sadece kağıt üstünde değil zaman içinde gerçekten uygulandığını doğrular.
Pratikte ne sağlar?
Sistem güvenlik süreçleri düzenli olarak test edilir.
GDPR
Kişisel veriler; açık amaç, veri minimizasyonu, erişim sınırı ve kayıtlı işleme politikalarıyla yönetilir.
Pratikte ne sağlar?
Veri işleme süreçleri şeffaf, izlenebilir ve denetime hazır kalır.
AES-256
Verileriniz sektörde kabul gören güçlü bir şifreleme standardı ile okunamaz formata dönüştürülerek saklanır.
Pratikte ne sağlar?
Yetkisiz erişim riskine karşı verinin içeriği korunur.
25+
Aktif İşletme
Türkiye genelinde Manbly kullanan üye iş yeri
12.000+
Ekipman Takipte
Anlık durum ve konum bilgisiyle dijital kayıt altında
99%
Uyum Oranı
Manbly kullanan işletmelerin denetim uyum skoru
0
Kaçan Bakım
Otomatik hatırlatmalarla hiçbir bakım tarihi atlanmıyor
İlgili Çözümler
Kurumsal ekiplerin en sık aradığı başlıklara göre hazırladığımız içeriklere göz atın. Bu sayfalar, bakım ve dolum operasyonlarınızı uçtan uca dijitalleştirmenize yardımcı olur.
Sık Sorulan Sorular
Manbly ile yangın tüpü dolumu, periyodik bakım ve denetim işlemleri ekipman bazında dijital kaydedilir. Şube bazlı takvim ve iş emri akışı tek panelden yönetilir.
Evet. Yangın dolabı bakım adımları, geçmiş işlemler ve yaklaşan görevler merkezi ekranda toplanır. Böylece denetim öncesi kayıt toplama süresi ciddi ölçüde azalır.
Operasyon, saha, teknik servis ve yönetim ekipleri aynı veride çalışır. Bu sayede görevler netleşir, gecikme riski azalır ve kararlar güncel verilere göre alınır.
Başlayın
Üye iş yeri başvurusu yapın ya da sorularınız için bizimle iletişime geçin.
Ekibimiz başvurunuzu inceleyerek 1 iş günü içinde size ulaşır.
Soru, öneri veya işbirliği için mesaj bırakın. En kısa sürede yanıtlarız.